Energiemonitoring
Energiemonitoring, zoals het woord al impliceert, is het bijhouden van energieverbruik. De industrie draagt voor meer dan 60% bij aan het nationale energieverbruik. Inzicht in het energieverbruik achter de hoofdmeter is daarom essentieel. Deze informatie stelt u in staat om weloverwogen keuzes te maken, zoals het besparen van kosten en het verminderen van uw uitstoot. Energiemonitoring, ook bekend als datalogging, biedt u de kans om meer inzicht te krijgen in uw situatie.
Voordelen van datalogging voor industriële ondernemingen
Het toepassen van datalogging binnen energiemonitoring biedt enorm veel voordelen voor industriële ondernemingen.
U kunt hierbij denken aan:
- Het beter beheersen van energieverbruik en energiekosten
- U kunt energiebronnen efficiënter inzetten
- Meer inzicht in het energieverbruik
- U kunt afwijkingen in het functioneren van installaties constateren. Denk hierbij aan een andere samenstelling van bijvoorbeeld grondstoffen
- Het doorgeven van meterstanden en ontvangen van rapportages op basis van week, maand of jaar
- Ondersteuning bieden t.b.v. wettelijke eisen, zoals door Europa verplichte Energieaudits.
Er zijn dus meerdere redenen om te kiezen voor energiemonitoring, datalogging en management.
Waarom energiemonitoring en datalogging toepassen?
We hebben net heel veel voordelen genoemd van energiemonitoring en datalogging. Maar waarom is het voor uw bedrijf interessant om toe te passen? We zetten het voor u op een rij:
- U kunt hiermee het energieverbruik en de energiekosten terugdringen. Vaak één van de voornaamste redenen
- Het draagt bij aan de duurzaamheidsdoelstellingen van uw bedrijf
- U krijgt veel meer informatie vanuit het productieproces
- Meer inzicht krijgen in het effect van besparingsmaatregelen
- U kunt het energieverbruik koppelen aan productie eenheden (tonnage, aantallen etc.)
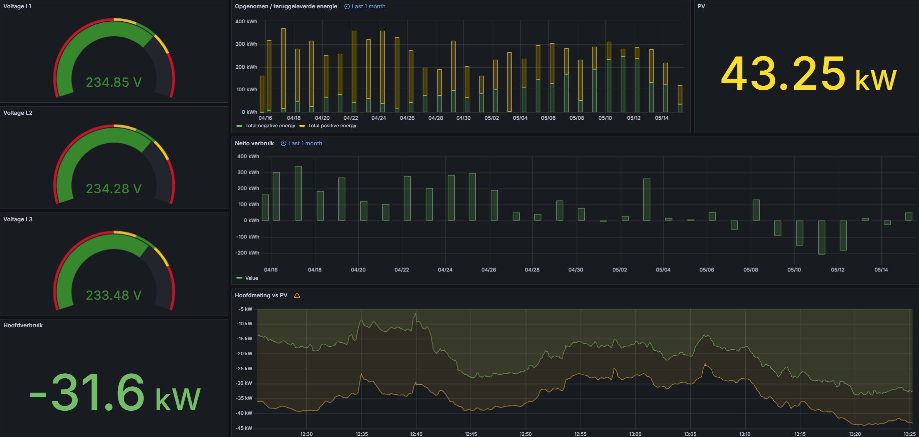
Om u een beter beeld te geven hebben wij in onderstaande afbeeldingen energiemonitoring en datalogging schematisch weergegeven.

Weergave energiemonitoring en datalogging
De monitoringsoftware van energiemonitoring geeft grafisch en over een bepaalde periode een analyse van de realtime meetdata weer. Ook kunt u eenvoudig de historie per opnemer bekijken. Tevens is deze software uitgerust met een alarmeringsfunctie (email) bij uitval, overschrijding of andere afwijkingen van de energiestroom. Zo bent u snel op de hoogte van alle voorkomende afwijkingen. Energiemonitoring en datalogging geeft u dus de mogelijkheid om hier direct op in te spelen.

Direct meer weten over energiemonitoring?
Energiemonitoring en datalogging geeft u een schat aan informatie, waar u als ondernemer van een industriële onderneming op kunt sturen. Kortom, laat u door een van onze medewerkers informeren over de mogelijkheden binnen uw situatie en wensen. Neem direct contact met ons op via 038 - 444 452 00 of mail naar office@el-tec.nl.
Ga Terug